DPO Radio

Consent behavior is often invisible. Most sites do not know how many users reject, partially accept, revoke, or never interact with a consent banner. Without this visibility, it becomes difficult to improve user experience, adjust category descriptions, or understand whether a consent model is actually working. And when clients, auditors, or regulators ask for proof, many businesses cannot provide a clear record of what users chose or when they chose it.
AesirX Consent Analytics solves this by turning every consent event into real-time, exportable evidence. The dashboard shows opt-in rates, rejection trends, decentralized consent usage, category behavior, regional differences, and override activity. Each action is logged immutably for traceability, helping agencies demonstrate proper consent handling without assembling manual reports. As consent rules shift across GDPR, CCPA, and other frameworks, having measurable evidence becomes essential.
This gives businesses a reliable way to monitor performance, refine consent UX, and provide verifiable records whenever questions arise.
Built for organizations where data protection meets performance

Provide clients measurable consent metrics and evidence.

See how shoppers respond to tracking categories in real time.

Monitor consent behavior across regulated audiences.

Track reader acceptance patterns to refine consent UX.

Gain visibility into transparent, user-driven consent choices.

Understand behavior on pages where trust matters most.

Access reliable consent logs to support compliant sites.

Track consent trends across varied, global visitor groups.
Monitor real-time consent behavior with clear, category-based metrics.
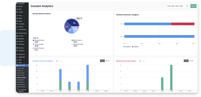
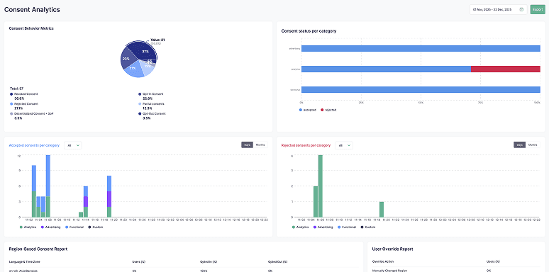
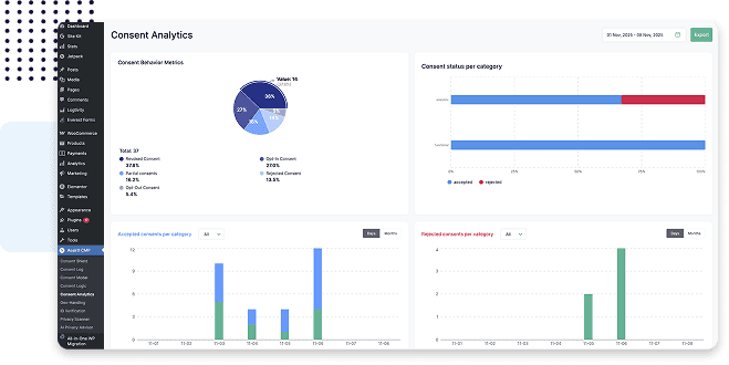
The Dashboard visualizes opt-ins, rejections, revocations, partial consent, and decentralized consent. It includes category-level performance, time-based trends, and region-specific insights. This gives you an immediate overview of how users interact with your consent setup across all sites.

Use On: ![]()
![]()
See how users actually respond to consent choices
Consent Behavior Metrics shows how consent is accepted, rejected, partially applied, or withdrawn over time, giving clear visibility into how consent states change in practice.

Use On: ![]()
![]()
See acceptance and rejection trends for each tracking category.
The Consent Categories reports show how users respond to Analytics, Advertising, Functional, and Custom categories. It helps you identify patterns, refine category descriptions, and adjust consent strategies based on real performance rather than assumptions.

Use On: ![]()
![]()
See how consent behavior differs by region
The Region-Based Consent Report shows opt-in and opt-out patterns grouped by browser language and time zone, supporting clearer regional reporting and comparison.

Use On: ![]()
![]()
See how often users accept default consent settings or manually override them.
The User Override Report shows whether users keep their assigned consent model or actively change it, supporting transparent reporting on consent interaction.

Use On: ![]()
![]()
Track every consent choice in an immutable, timestamped audit log.
The Consent Log records each user action, including opt-ins, opt-outs, revocations, overrides, and decentralized consent events. Each entry is timestamped and exportable, helping you provide verifiable evidence of user choices whenever needed.

Use On: ![]()
![]()


Real-time behavior insight
Exportable consent evidence
Audit-ready consent historyAesirX CMP for WordPress v1.8.0 adds advanced consent analytics, exportable insights, and 8 new languages – giving WordPress users deeper control and legal readiness.
READ MOREExplore the AesirX Consent Management Platform Features Guide to configure tracking, block scripts, and stay compliant with global privacy laws.
READ MOREAesirX CMP JS 1.0.0 brings first-party consent control to any platform, delivering faster, compliant, and privacy-first data management for all websites.
READ MORE




AesirX CMP Consent Analytics tracks opt-ins, rejections, partial consent, decentralized consent, revocations, category-level behavior, regional patterns, and override activity.
The Consent-Log creates immutable, timestamped entries for each user action. These logs can be exported for documentation or used as evidence of how consent was collected and managed over time.
Yes. You can export category reports, behavior summaries, regional data, or full raw logs for internal reviews, audit preparation, or client reporting.
By showing which categories users reject, how often consent is revoked, and which regions behave differently, you can refine banner text and adjust your consent approach based on real behavior.
Yes. Agencies and enterprises can use it to compare performance across multiple sites, monitor patterns, and ensure consistent, measurable consent management.