DPO Radio

Most campaign tracking happens in someone else’s system. Ad platforms assign credit using their own attribution rules, URLs become inconsistent across teams, and UTMs multiply into unreadable strings that no one can reliably interpret. Marketing decisions are then based on what platforms report, not what actually happens on your site. Teams lose control over taxonomy, value weighting, and measurement integrity because the data never belongs to them.
AesirX Tracking and UTM Analytics fixes that by bringing every part of UTM tracking into your first-party environment. You get a standardized UTM taxonomy, a built-in generator to create campaign links, and views that reveal how each UTM performs once users land on the site. Instead of “clicks and hope,” campaigns tie directly into UX Flow Analytics and Behavior Analytics, showing real actions, Engagement Scores, and monetary weighting through UTM Value Mapping.
This means tracking becomes evidence-driven. You know which keywords, channels, and creative versions produce valuable outcomes, and no third-party platform controls your attribution logic or data path.
Built for organizations where data protection meets performance

Standardizes campaign taxonomy across client setups.

Tracks revenue influence by UTM patterns.

Controls attribution without external tracking.

Shows campaigns that keep readers engaged.

Measures sources for public-interest traffic.

Monitors campaign routes that lead to service interest.

Tracks UTMs tied to consultation attempts.

Reveals referral links that lead to booking paths.
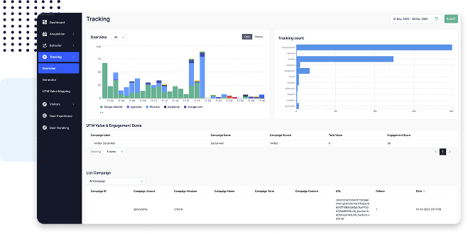
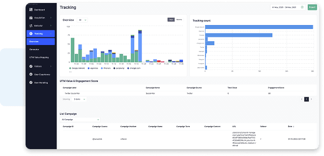
See how every UTM performs once traffic lands on your site.
The UTM Tracking Overview shows each source, medium, and campaign along with Engagement Scores, conversions, and on-site behaviour. It replaces guesswork with first-party campaign visibility.

Create consistent campaign links without external tools.
The built-in UTM Generator helps you produce compliant, standardized UTM parameters and store them centrally, ensuring every link shares the same taxonomy and meaning.

Assigns value to UTM patterns so campaigns can be judged fairly.
UTM Value Mapping lets you weight campaigns based on outcomes. When combined with Engagement Scores, you see which campaigns perform, not just which attract clicks.



Consistent taxonomy
Value-based ranking
Readable campaign insightsAesirX Analytics v1.0.1 adds Tag Event Value Mapping: assign metric and engagement values to first-party Tag Events directly in the Tag Manager
READ MOREAesirX Analytics v1.0.0 introduces UTM Value Mapping to assign real monetary value to campaigns using first-party data, without third-party trackers.
READ MOREMeasuring value, not traffic, reframes analytics around outcomes. It highlights which journeys and campaigns create real business impact instead of empty activity.
READ MOREAesirX Tracking and UTM Analytics lets you define, generate, and analyse UTMs inside your own first-party domain. This gives you control over taxonomy and visibility into how campaigns perform once users arrive on your site.
The UTM Generator ensures every campaign link follows the same structure and meaning. It removes inconsistent naming, prevents tracking errors, and stores links centrally for long-term use.
UTM Value Mapping assigns fiscal or engagement weight to UTM patterns. Campaigns are no longer judged by clicks alone but by measurable outcomes reflected in Engagement Scores.
External reports show impressions and clicks. AesirX Tracking and UTM Analytics reveals what those clicks do on your site, turning campaign tracking into a first-party, behaviour-based view.
Long parameter strings are unhelpful in analysis. UTM Labels and Aliases convert them into readable terms, allowing teams to understand campaign performance without decoding URLs.